全国咨询热线:400-002-0516
24小时咨询热线:13407546885
在线留言

江苏精英冷暖设备工程有限公司

联系人:李经理
手 机:13407546885
电 话:400-002-0516
地 址:徐州高新技术产业开发区第三工业园经纬路21号

冷库资讯

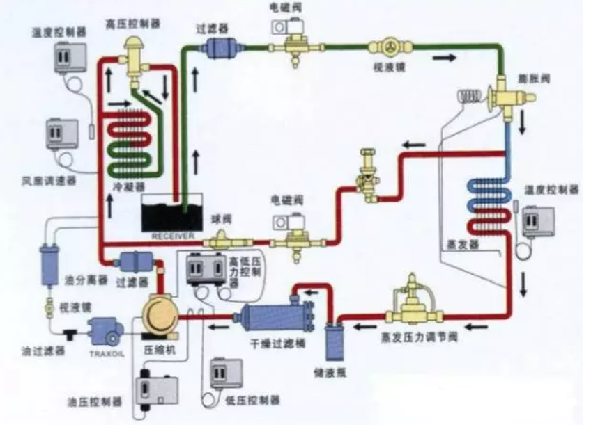
冷库的结构及主要设备

发布时间:2021-12-28人气:264


库板:预先生产的,具有固定的长度、宽度和厚度,可根据库体安装的需要选择。高、中温冷库一般选用10厘米厚的板块,低温库及冻结库一般选用12厘米或15厘米厚的板块。
 
聚氨脂喷涂发泡材料:该材料通过直接喷涂于仓库中,形成不吸水,隔热性较好的聚氨脂板,但成本较高。
 
聚苯脂喷涂发泡材料:该材料同样通过喷涂形成聚苯脂板,较聚氨脂板吸水性强,隔热性较差,但成本较低。
 
防潮层:一般用沥青、油毡、塑料涂层、塑料薄膜或金属板做成。 


你觉得这篇文章怎么样?

0 0
标签:全部
网友评论

管理员

该内容暂无评论

局域网网友
在线客服
服务热线

服务热线

400-002-0516

微信咨询
江苏精英冷暖设备工程有限公司
返回顶部